简介:
该平台基于SpringBoot + Vue + Mybatis + RabbitMq + Mysql + Redis 等主流技术栈开发,是一款轻量化、高适配的物联网综合业务支撑平台,核心聚焦物联网卡、物联网模组及 “卡 + 模组” 融合管理场景,提供全链路业务管控能力。
一、核心功能与业务覆盖
平台集成状态监控、资费管理、客户管理、进销存、合同管理、订单处理、续费充值、故障诊断、账单结算等全维度功能,支持中国移动、中国电信、中国联通及第三方物联网卡的统一接入与管理,打破运营商壁垒,实现多渠道物联卡的集中管控。
同时提供开箱即用的部署方案:既支持物联卡云端 SaaS 部署,也适配本地私有部署需求;作为服务器端 PaaS 平台,可为物联卡数据采集提供稳定的底层支撑,助力企业快速接入物联网生态,实现 “万物互联” 的轻量化落地。
二、核心使用场景
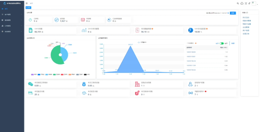
1. 平台数据总览
一站式查看业务告警、设备生命周期分布、业务使用量等核心数据,全局掌控平台运营状态;
2. 物联卡全生命周期管理
涵盖用量记录、套餐封装、在线信息获取、智能诊断、分组备注、企业代理管理、预存、充值、返利等精细化操作,覆盖物联卡全流程管控;
3. 微信端 B 端企业管理
通过 ToB 信息看板实现预存、返利、提现、诊断、充值、订单等数据的全局掌控,支持便携化数据处理,适配企业移动端办公需求;
4. 微信端 C 端用户自助服务
用户可自主查询卡基本信息、用量数据,完成续费、预存、支付密码修改、实名绑定等操作,同时支持常见问题查询、智能诊断,降低人工服务成本。
三、特色功能亮点
- 业务与系统解耦:系统功能与业务执行逻辑分离,优化操作体验的同时,强化业务模块的独立性与可拓展性;
- 上游通道灵活配置:一次对接即可长期复用,支持二次开发与功能拓展,无强制对接费用,降低企业接入成本;
- 通道轮询进度可视化:可实时查看各通道下物联卡用量、生命周期、激活时间等维度的轮询进度,数据状态一手掌握;
- 数据安全保障:关键数据采用私钥加密存储,全程加密传输,有效防止爬虫窃取、数据泄露等风险;
- 首页数据全景看板:聚合业务告警、生命周期分布、业务使用量、平台核心数据等信息,运营状态一目了然;
- ERP 功能拓展(即将上线):规划上线商品、仓储、客户、合同、入款、发货等企业常用 ERP 功能,进一步完善企业级业务支撑能力。
四、演示信息
- 演示地址:http://demo.5iot.com
- 演示账号 / 密码:5iot/123456
五、项目技术结构
1. 后端结构(com.yunze)
plaintext
com.yunze
├── common // 工具类模块
│ ├── annotation // 自定义注解
│ ├── config // 全局配置项
│ ├── constant // 通用常量定义
│ ├── core // 核心控制逻辑
│ ├── enums // 通用枚举类
│ ├── exception // 通用异常处理
│ ├── filter // 过滤器处理
│ ├── mapper // 数据持久化层
│ └── utils // 通用工具方法
├── framework // 框架核心模块
│ ├── aspectj // 注解实现逻辑
│ ├── config // 系统核心配置
│ ├── datasource // 数据权限控制
│ ├── interceptor // 请求拦截器
│ ├── manager // 异步任务处理
│ ├── security // 权限安全控制
│ └── web // 前端交互控制
├── yunze-consumption-admin // 平台业务分离执行监听
│ └── system // 监听yunze-admin业务执行
├── yunze-consumption-car-activatedate // 激活时间轮询同步
├── yunze-consumption-car-disconnected // 未订购停机消费者
├── yunze-consumption-car-flow // 用量数据轮询同步
├── yunze-consumption-car-status // 生命周期轮询同步
├── yunze-consumption-car-stop // 达量停机消费者
├── yunze-consumption-order // 订单充值消费者
├── yunze-consumption-update // yz_card_info表修改消费者
├── yunze-generator // 代码生成模块
├── yunze-quartz // 定时任务核心模块
├── yunze-system // 系统基础代码模块
├── yunze-admin // 后台服务核心模块
├── yunze-ui // 页面前端代码模块
└── yunze-timed-task // 定时任务执行模块
2. 前端结构
plaintext
├── build // 构建相关配置
├── bin // 执行脚本
├── public // 公共静态文件
│ ├── favicon.ico // 网站图标
│ └── index.html // 页面模板
├── src // 源代码核心
│ ├── api // 接口请求封装
│ ├── assets // 主题、字体等静态资源
│ ├── components // 全局公用组件
│ ├── directive // 全局自定义指令
│ ├── layout // 页面布局组件
│ ├── router // 路由配置
│ ├── store // 全局状态管理
│ ├── utils // 全局公用方法
│ ├── views // 业务页面视图
│ ├── App.vue // 应用入口页面
│ ├── main.js // 入口文件(组件加载/初始化)
│ ├── permission.js // 权限控制逻辑
│ └── settings.js // 系统全局配置
├── .editorconfig // 编码格式规范
├── .env.development // 开发环境配置
├── .env.production // 生产环境配置
├── .env.staging // 测试环境配置
├── .eslintignore // eslint语法检查忽略项
├── .eslintrc.js // eslint配置
├── .gitignore // git版本忽略项
├── babel.config.js // babel编译配置
├── package.json // 依赖包管理
└── vue.config.js // vue工程配置
总结
- 该平台基于主流技术栈开发,支持多运营商物联卡 / 模组统一管理,覆盖全流程业务功能,提供 SaaS / 私有部署两种方案;
- 适配 B 端企业管理、C 端用户自助服务等场景,特色功能包含业务解耦、通道灵活配置、数据加密等,且规划拓展 ERP 能力;
- 项目前后端结构清晰,后端按功能模块拆分,前端遵循 Vue 工程规范,便于二次开发与维护。
![图片[1]-物联网管理系统 物联网智能管理平台 轻量级物联网综合业务支撑平台-淘金源码](https://www.tjcodes.cn/wp-content/uploads/2026/01/image-78.png)
![图片[2]-物联网管理系统 物联网智能管理平台 轻量级物联网综合业务支撑平台-淘金源码](https://www.tjcodes.cn/wp-content/uploads/2026/01/image-79.png)
© 版权声明
文章版权归作者所有,未经允许请勿转载。
THE END















